使用 Prometheus 监控服务器性能
最近一直在思考如何对线上服务做深度监控。基础的服务可用性监控很简单,定期 Ping 即可。但是怎样才能监控服务器的一些更加关键的数据呢?比如,每一个 API Point 的请求次数(QPS),最大响应时间,平均响应时间等。最终我希望实现的效果是有一个 Dashboard,我可以清楚地看到各种参数曲线,对服务器的运行情况了然于胸。
绘制 Dashboard 不难,目前提供数据可视化的工具很多,随便选一个都能满足需要。关键问题是,怎样将整个流程打通?
- 服务器该以怎样的形式暴露出数据?
- 数据怎样被收集和存储起来?
- 存储起来的数据怎样提供给数据可视化工具?
- 怎样做到足够灵活,可以可视化自己感兴趣的任意数据?
Prometheus
像 QPS 和响应时间这些数据,外部工具是没办法直接拿到的,必须要服务器以某种方式将数据暴露出来。最常见的做法是写日志。比如 Nginx,每一条请求对应一个日志,日志中有响应时间这个字段。通过对日志分析,我们就可以得到 QPS,最大响应时间,平均响应时间等,再通过可视化工具即可绘制我们想要的 Dashboard。
日志这个方法固然是可行的,但是还有更好的方法。这个方法就是 时序数据库 (Time Series Database)。时序数据库简单来说就是存储随时间变化的数据的数据库。什么是随时间变化的数据呢?举个简单的例子,比如,CPU 使用率,典型的随时间变化的量,这一秒是 50%,下一秒也许就是 80% 了。或者是温度,今天是 20 度,明天可能就是 18 度了。
Prometheus 就是一个用 Go 编写的时序数据库,官网对其的优点介绍的很清楚,这里就不再赘述了。总之,使用简单,功能强大。
安装
安装直接去官网下载对应的安装包即可。当然,如果你是 Mac 用户的话,brew 永远不会让你失望:brew install prometheus。
格式
Prometheus 获取数据的策略是 Pull 而不是 Push,也就是说,它会自己去抓取,而不用你来推送。抓取使用的是 HTTP 协议,在配置文件中指定目标程序的端口,路径及间隔时间即可。这也就意味着任何程序想要使用 Prometheus 存储数据都很简单,定义一个 HTTP 接口即可。
Prometheus 的数据格式是简单的文本格式,可以直接阅读。其中,#号开头的是注释,除此之外,每一行一个数据项,数据名在前,值在后。{}中是标签,一条数据可以有多个标签。
# HELP go_gc_duration_seconds A summary of the GC invocation durations.
# TYPE go_gc_duration_seconds summary
http_request_count{endpoint="/a"} 10
http_request_count{endpoint="/b"} 200
http_request_count(endpoint="/c") 3
配置
Prometheus 使用 YAML 进行配置。global 配置一些全局信息,scrape_configs 配置具体想要抓取的目标。这段配置的含义是:启动一个叫做 go-test 的任务,每隔五秒钟,访问 localhost:8888/metrics 获取数据。
global:
scrape_interval: 15s # By default, scrape targets every 15 seconds.
# Attach these labels to any time series or alerts when communicating with
# external systems (federation, remote storage, Alertmanager).
external_labels:
monitor: 'codelab-monitor'
# A scrape configuration containing exactly one endpoint to scrape:
# Here it's Prometheus itself.
scrape_configs:
# The job name is added as a label `job=<job_name>` to any timeseries scraped from this config.
- job_name: 'go-test'
metrics_path: '/metrics'
# Override the global default and scrape targets from this job every 5 seconds.
scrape_interval: 5s
static_configs:
- targets: ['localhost:8888']
测试程序
我们来写一个程序测试一下 Prometheus 的功能。虽然可以手动返回 Prometheus 需要的数据,但是使用开发好的客户端会更加方便。
这里我们使用 Go 语言,编写一个简单的服务器和客户端。客户端会以一个稳定的速度请求服务器的 /test 路径,但是每两分钟会加大流量,持续 30 秒再回到之前的水平。服务器 95% 的情况下会花费 50ms 进行响应,还有 5% 的情况下会花费 100ms。
这里我们定义了两个指标,httpRequestCount 记录 HTTP 的请求数,httpRequestDuration 记录响应时间,他们都有一个 endpoint 标签用于记录请求路径。这两个指标分别是 Counter 类型和 Summary 类型,Prometheus 定义了四种指标类型,基本涵盖了各种用例场景,具体可以去看相关文档。简单来说,Counter 类型的数据表示一个只会向上增加的数据,比如请求数。而 Summary 类型的数据表示一个按区间分布的数据,比如响应时间或者请求体大小。
package main
import (
"log"
"math/rand"
"net/http"
"time"
"github.com/prometheus/client_golang/prometheus"
"github.com/prometheus/client_golang/prometheus/promhttp"
)
var httpRequestCount = prometheus.NewCounterVec(
prometheus.CounterOpts{
Name: "http_request_count",
Help: "http request count",
},
[]string{"endpoint"},
)
var httpRequestDuration = prometheus.NewSummaryVec(
prometheus.SummaryOpts{
Name: "http_request_duration",
Help: "http request duration",
},
[]string{"endpoint"},
)
func init() {
prometheus.MustRegister(httpRequestCount)
prometheus.MustRegister(httpRequestDuration)
}
func main() {
http.Handle("/metrics", promhttp.Handler())
http.HandleFunc("/test", handler)
go func() {
http.ListenAndServe(":8888", nil)
}()
startClient()
doneChan := make(chan struct{})
<-doneChan
}
func handler(w http.ResponseWriter, r *http.Request) {
start := time.Now()
path := r.URL.Path
httpRequestCount.WithLabelValues(path).Inc()
n := rand.Intn(100)
if n >= 95 {
time.Sleep(100 * time.Millisecond)
} else {
time.Sleep(50 * time.Millisecond)
}
elapsed := (float64)(time.Since(start) / time.Millisecond)
httpRequestDuration.WithLabelValues(path).Observe(elapsed)
}
func startClient() {
sleepTime := 1000
go func() {
ticker := time.NewTicker(2 * time.Minute)
for {
<-ticker.C
sleepTime = 200
<-time.After(30 * time.Second)
sleepTime = 1000
}
}()
for i := 0; i < 100; i++ {
go func() {
for {
sendRequest()
time.Sleep((time.Duration)(sleepTime) * time.Millisecond)
}
}()
}
}
func sendRequest() {
resp, err := http.Get("http://localhost:8888/test")
if err != nil {
log.Println(err)
return
}
resp.Body.Close()
}
启动 Prometheus prometheus -config.file config.yml 以后,再启动我们的测试程序 go run test.go。打开 Prometheus 控制台 localhost:9090/targets 就可以看到 Prometheus 正在抓取数据,一切正常。

控制台
Prometheus 的一个强大之处在于可以使用各种函数和操作符来查询数据。在上面的测试程序中,每个数据都带有 endpoint 这个标签,表示请求的路径。打开 Prometheus 的控制台 http://localhost:9090/graph,点击 console 标签页,输入 http_request_count{endpoint="/a"} 就可以查询路径为 /a 的 API Point 到目前为止的总请求数。如果想看 QPS 的话,可以使用自带的函数 rate,rate(http_request_count[10s]) 表示以 10s 作为时间单元来统计 QPS。
Prometheus 的控制台自带一个简单的绘图系统,点击 graph标签页,输入表达式就可以看到图表。例如,输入 rate(http_request_count{endpoint="/test"}[10s]) 就可以看到我们测试程序中 /test路径的 QPS,从图中可以明显发现,每隔一段时间就会有一个波峰流量。

httpRequestDuration 是一个 Summary 类型的指标,比简单的 Counter 要复杂,会生成三个数据项。分别是 http_request_duration_sum 表示响应时间加在一起的总和,http_request_duration_count 表示响应时间的总个数,以及http_request_duration 表示响应时间的分布情况,这个数据项会使用 quantile 标签对响应时间进行分组。
如下图所示,quantile=0.5 值为 50,表示 50% 的请求响应时间都在 50ms 以下。quantile=0.9 的值为 54,表示 90% 的请求响应时间都在 54ms 以下。但是,quantile=0.99 的值为 103,表示 99% 的请求响应时间在 103ms 以下。这就说明了一个问题,那就是极个别的请求耗费了大量时间。

通过使用表达式 http_request_duration_sum / http_request_duration_count 我们可以得到平均响应时间,如下图。当然,这个图的作用不大(平均数往往反映不了什么问题),不像上图那样,我们无法看出有部分请求花费了大量时间。

以上只是对数据项的最简单利用,Prometheus 自带了很多函数和操作符,可以方便地对数据进行处理,具体可以参考官方文档。
Grafana
Prometheus 自带的图表是非常基础的,只能用来临时查看一下数据。如果要构建强大的 Dashboard,还是需要更加专业的工具才行。这个工具就是 Grafana。
安装
同样是去官网下载相应的安装包。Mac 用户可以再次感受到 brew 的优越性。brew install grafana。
启动
直接用默认配置就挺好的。在 Mac 上,启动指令如下。
$ grafana-server --config=/usr/local/etc/grafana/grafana.ini --homepath /usr/local/share/grafana cfg:default.paths.logs=/usr/local/var/log/grafana cfg:default.paths.data=/usr/local/var/lib/grafana cfg:default.paths.plugins=/usr/local/var/lib/grafana/plugins
Grafana 默认监听在 3000 端口上,默认用户名和密码都是 admin。
设置
输入用户名和密码以后,进入 Grafana 页面。第一件事是要设置数据源 (Data Source),即 Grafana 从什么地方获取数据,选择 Prometheus 即可。

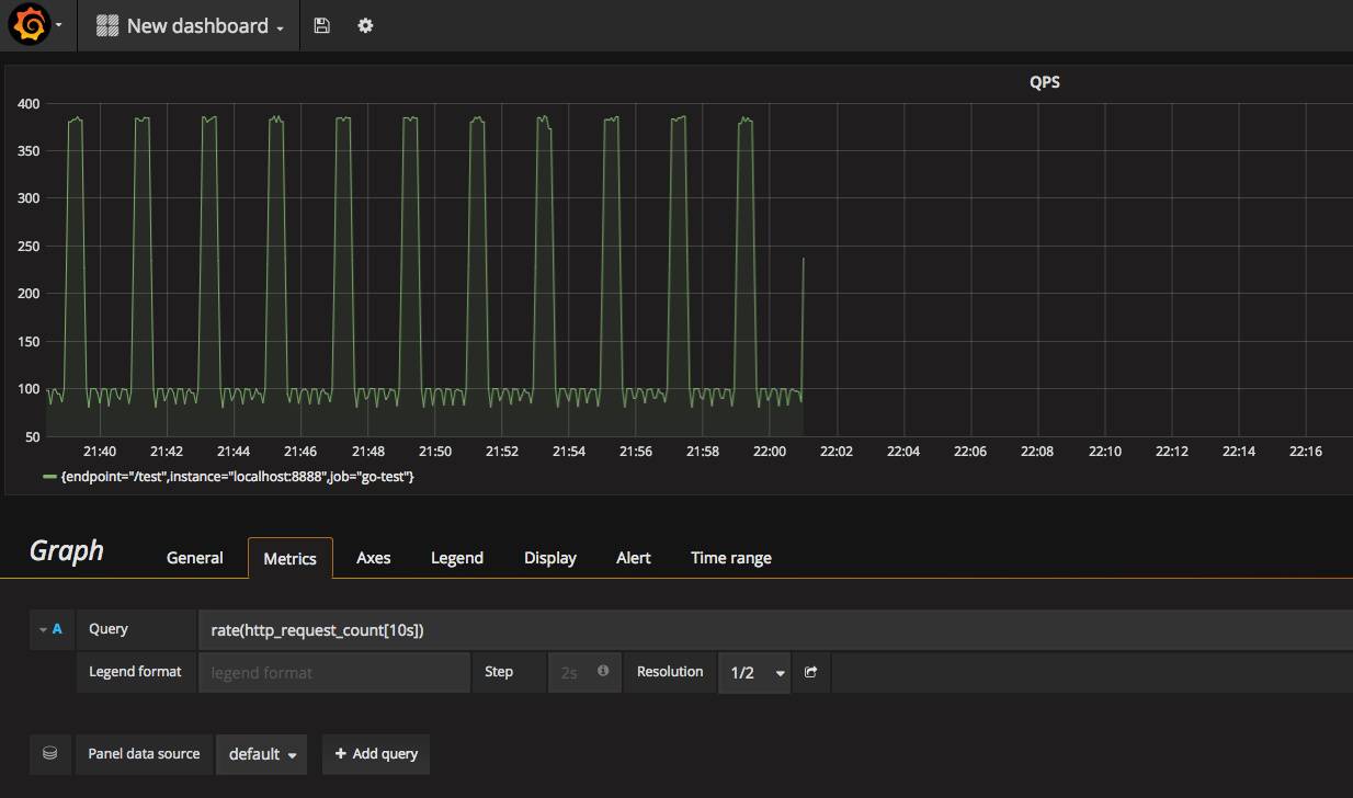
数据源设置好以后,接下来就是创建 Dashboard 了。Dashboard 里面可以放置很多组件。比如,图表,状态值,表格,文字等等。这里我们选择 Graph图表,Grafana 会创建一个默认的空图表。
点击图表标题,选择 Edit 来编辑图表参数。最重要的参数就是 Metrics 标签里的 Query字段,这个字段定义了我们的图表到底要展示什么数据。输入 rate(http_request_count{endpoint="/test"}[10s]),就可以看到 /test 路径的 QPS 曲线了。

同理,在 Query 中输入 http_request_duration 就可以得到响应时间曲线。通过使用 Prometheus 提供的操作符和函数,我们可以对数据进行我们想要的任意可视化,十分灵活。
在这两个工具的配合使用下,对服务器信息的监控变得非常简单。首先,服务器定义一个 HTTP 接口,暴露出想要监控的数据,然后使用 Prometheus 收集并存储这些数据,最后在 Grafana 中绘制这些数据。一个完整的监控方案就诞生了。
当然,在实际系统中,还缺少了一个环节,那就是报警。监控发现问题以后,需要马上报警通知相关的维护人员。这是另外一个话题了,以后再介绍。